一、中央空调系统基本构成
制冷压缩机系统:系统的核心动力源,负责压缩制冷剂,提高其压力和温度,常见的有离心式、螺杆式、活塞式和涡旋式压缩机。
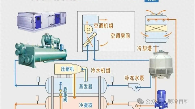
冷媒循环水系统:由冷冻水泵、蒸发器和风机盘管组成,负责将冷量传递到室内空间。冷冻水在蒸发器中吸收制冷剂的冷量后,通过风机盘管将冷空气送入各区域。
冷却循环水系统:由冷却水泵、冷凝器和冷却塔组成,负责将制冷过程中产生的热量排出室外。冷却水在冷凝器中吸收热量后,通过冷却塔与大气进行热交换。

末端设备:包括风机盘管、空气处理机组等,负责将处理后的空气送入室内空间。吊顶式空调机组是常用的末端设备,风量范围从1000m³/h至30000m³/h。
控制系统:中央空调普遍采用智能控制系统,如12英寸1024×768宽触摸屏,支持中文/英文界面切换,具备实时监控、数据记录和安全保护功能。

二、中央空调机组主要类型
水冷式冷水机组
以水为冷却介质,通过冷却塔或冷却水循环系统散热,效率高、制冷量大,但需配套冷却水系统。适用于大型建筑(如写字楼、医院),能耗较低。
风冷式冷水机组
以空气为冷却介质,通过风扇直接散热,无需冷却塔,安装简便、维护简单。适用于中小型场所(如商场、酒店),效率低于水冷式。
磁悬浮变频离心式冷水机组
采用磁悬浮轴承(无机械摩擦)和变频技术,大幅降低能耗(节能20%~30%)、减少噪音,且免维护。为大型高端项目(如数据中心、超高层建筑)设计,初期投资高但长期运行成本低。
螺杆式水冷冷水机组
使用螺杆压缩机,水冷式设计,制冷量范围广(100~2000kW),运行稳定可靠。常见于中型商业建筑(如商场、工厂),能效比高,故障率低,是市场主流选择之一。
溴化锂吸收式机组
利用热能(如蒸汽、燃气或废热)驱动制冷,无需电力压缩机,节能环保(尤其适合有余热资源的场合)。但制冷效率较低,主要用于大型中央空调系统(如酒店、工业区),运行成本取决于热源价格。
多联机空调系统(VRV)
指一台室外机连接多个室内机的系统,可独立控制各区域温度。特点:灵活节能、安装便捷,适用于多房间场景(如办公楼、住宅),但制冷量受限于室外机容量。
三、工作原理与运行参数
制冷循环过程:
关键运行参数:
能效指标:
四、维护保养要点
日常维护:
定期维护:
水质管理:
常见故障:




